如下图所示,框选区域为AcyMailing的入口和各个设置项,这个教程中我们将按照顺序逐个讲解每个选项是干嘛的。

Dashboard
这是该插件的仪表板,主要展示了一些插件的统计数据,例如上图中显示了
过去30天一共有15个用户订阅;
0个邮件打开率(即打开邮件的用户数 ÷ 成功发送的邮件总数 × 100%);
0个用户点击率(即点击链接的用户数 ÷ 打开邮件的用户数 × 100%)
等等各项统计数据。
Subscription forms
这个选项中,显示了所有的订阅表单。如下图所示,这里显示这个网站只有一个订阅表单。【用户可以点击表单名字进去进行编辑表单内容】

编辑界面如下所示,框住区域为表单预览。注意表单的位置不是图中所示位置,而是你在哪里引用了这个表单。

Subscribers

如上图所示。点进Subscribers之后,可以看到该界面。其中:
① 是所有订阅者的列表,显示了订阅者的邮箱、名字、订阅日期、语言等内容,点击一个进去之后可以看到订阅者的详细信息。
② 是导出所有订阅者信息。
③ 是导入订阅者信息,此处的格式,可以参考②中导出的表格模板。
④ 是用来关键词搜索订阅者的。
⑤ 是清理掉虚假账户,比如虚假的电子邮件地址或使用不存在的地址的用户。【不过这个不是免费的】
⑥ 这个是用来手动创建订阅用户的功能。
导出订阅者信息
如下图所示为导出界面,这里您可以选择导出订阅者的哪些字段、导出的字符格式等等,选择完之后点击“Export subscribers”即可导出。

创建订阅用户
如下图所示,把框选区域资料填上之后,最后点击Save保存即可。

Custom fields
这个是自定义字段,默认插件没提供的字段您可以在这里添加,但是这是付费功能,您需要把插件升级才能用。

Lists
List是用来给用户分类的一个功能,您可以根据不同维度创建多个邮件分类,将订阅用户归入到对应的分类列表中。如下图所示,便是两个邮件分类列表

Emails
如下图所示,该页面分别可以查看邮件(Campaigns)、定时发布邮件(Follow
-up)、欢迎电子邮件(Welcome emails)、取消订阅电子邮件(Unsubscribe emails)

发送邮件
如上图所示,点击Create,可以进入邮件编辑流程。

首先,如上图所示,您可以选用一个模板,进行创建邮件。如这里选择第一个空模板,然后点击“Start from empry template”开始创建邮件。

如下图所示为编辑页面,在这里您可以创建精美的邮件页面。您可以从框选区域选择需要的板块,如标题、文字、按钮等,然后将其拖拽到页面中,通过点击页面中的组件,您还可以对其的样式进行编辑。最后,点击右上角保存。

然后会自动进入如下页面等待片刻

然后您可以在这里编辑邮件的一些字段,比如主题、标签(用户分类)、选择附件,编辑好之后继续点击“Save&Continue”进入下一步。
进入如下图所示步骤,即填写收件人,选择其中一个用户分类或多个分类,继续点击“Save&continue”

进入这个页面后,继续点击“Save&continue”

进入这个页面,您可以在这里设置邮件的发送设置,例如发件人的姓名、回复人姓名、密件抄送、来自电子邮件、回复电子邮件、退回电子邮件,这是好之后点击“Save&continue”进入下一步。

这一步是用来测试的,您可以设置发送测试邮件到哪里,测试的文字。然后点击Send a test,即可发送测试邮件。最后邮件没问题了,您可以点击“Save&continue”进入下一步,

这里显示了您的邮件的详细信息,确认没有问题后,您可以点击“Save as draft”另存为草稿。也可以点击“Add to the queue”把邮件添加到队列中。

添加到队列中后,您可以在列表中看到邮件发送的进度。如进度中暂时是”0%“

最后继续点击菜单中的Email,可以看到刚才发送的邮件已经成功发送给两个订阅者。

Templates
该页面显示了一些默认模板,如汽车、鞋子,您可以在这里下载自己喜欢的模板进行使用。也可以通过Import导入自己的模板,也可以点击Create创建自己的模板。

Email overrides
这个功能是自动发送邮件,它属于付费功能。
Queue
这是一个队列目录,主要展示了正在队列中的邮件。

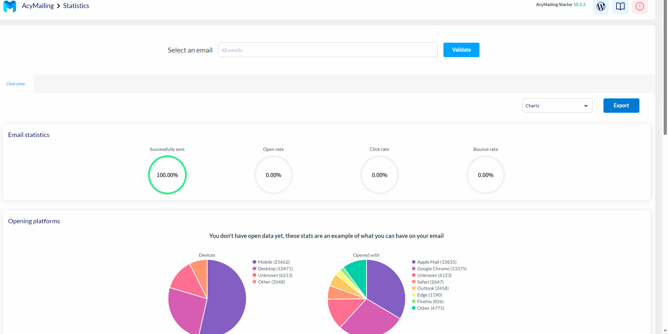
Statistics
这是一个统计界面,主要展示了邮件的发送成功率、打开率、点击率等信息。

Add-ons
这里是邮件的一些附加组件。您可以在电子邮件中插入网站的新闻、页面等内容。点击齿轮状的设置,您可以进行设置它,点击课本图标,您可以跳转到官网查看该处的详细介绍。

Configuration
这里主要展示了关于邮件的一些配置。

License
这个页面是许可证,需要购买pro版本的功能。

Mail settings
这个页面主要设置发件人的信息,包括发件人姓名、邮件,退回的电子邮件等信息,在发送邮件时这些预填写的信息可以默认出现,当然也可以发件时新填写信息。


Queue process
这个设置是队列进程。可以设置队列处理、手动发送的流程,最大的尝试发送次数等信息。

Subscription
这个是订阅的相关设置,比如允许未登录的用户订阅、订阅是否需要确认等。

Bounce handling
这里是退回处理,需要升级才能使用。

Data collection
这里是数据采集的相关设置。如可以设置允许用户导出或删除数据,跟踪点击次数等信息。

Security
这是安全的相关设置,这部分功能需要专业版才能开放。

Languages
这里是插件的语言设置,可以设置AcyMailing 插件后台管理界面的显示语言。

Go Pro
此处是用来升级的,如下图所示


